1. 서 론
2. 에너지 프로슈머
2.1 에너지 프로슈머 개념과 역할
3. 에너지 프로슈머의 P2P 전력거래 플랫폼 해외 및 국내 사례
3.1 해외 사례 미국
3.2 국내 사례
4. 블록체인 기반 전력거래 플랫폼(BTS)
4.1 스마트 컨트랙트 기반 블록체인 전력거래 플랫폼
4.2 블록체인 기반 전력거래 플랫폼의 개발 및 구성
4.3 플랫폼(BTS)의 전력거래 프로세스
5. 결과 및 토의
5.1 블록체인 기반 전력거래 플랫폼의 시뮬레이션 결과 및 기대효과
6. 결 론
1. 서 론
국제사회는 기후변화 문제 및 화석연료 고갈 문제를 해결하고 지속 가능한 사회를 만들기 위하여 다양한 노력을 하고 있다. 다양한 노력 가운데 화석연료 기반에서 신재생에너지를 중심으로 에너지 전환을 촉진하는 움직임이 가속화되고 있다1). 현재 이러한 에너지 전환은 세계적 흐름으로 자리 잡았으며, 주요국들은 기후변화 대응과 경기 부양을 동시에 달성할 핵심 수단으로 재생에너지를 적극적으로 개발하고 있다. 국내 정부는 이러한 흐름에 발맞춰 재생에너지 3020 이행계획을 통해 2030년 재생에너지 발전 비중을 20%, 2040년 30 ~ 35%의 목표를 제시하는 등 재생에너지 보급 확대의 기틀을 마련하였다2,3,4).
재생에너지에 대한 관심이 커가면서 전력산업에서 새로운 사업모델 및 혁신 기술이 출시되었으며, 재생에너지 중 태양광 발전을 기반으로 하는 소규모 분산형 발전과 에너지저장시스템(Energy Storage System, ESS)이 점차 확대 되었다5). 하지만 태양광 발전을 하는 소규모 발전사업자들은 전력을 생산한다고 해도 이를 판매하는 데에는 한계가 존재한다. 이러한 원인으로는 현재 전력시장은 중앙집중형 구조로 대규모 발전소에서 에너지를 공급받는 시스템이 구성되어 소규모 발전사업자들의 전력시장 참여의 한계가 있다. 이러한 문제를 해결하기 위해서는 소규모 발전사업자 즉 에너지 프로슈머의 활성화, 전력시장의 탈중앙화 및 효율성 증대, 탄소 중립의 실현, 친환경적인 시민의식의 형성을 위한 기술 개발이 필요할 것으로 판단된다6).
앞서 언급한 한계를 극복하기 위해 전력산업에서는 다양한 재생에너지 관련 사업과 혁신 기술이 개발되고 있고, 혁신 기술 중 하나로 본 연구의 핵심인 블록체인 기반 전력거래 플랫폼 기술이 있다. 블록체인 기반 전력거래 플랫폼은 P2P (Peer-to-Peer) 방식으로 에너지 프로슈머가 전력시장에 직접 참여하고 에너지 생산자와 소비자 간의 양방향 거래를 통해 중앙기관을 거치지 않는 탈중앙화 된 네트워크를 제공하는 혁신 기술이다. 특히 전력거래에서 블록체인 기술을 통해 새로운 에너지 자원의 활성화 및 경제적 효과를 실현시킬 수 있는 것으로 전망 받고 있다7). 블록체인 기반 전력거래 플랫폼의 주 대상은 태양광 등의 재생에너지로 직접 전력을 생산하는 소규모 발전사업자 즉 에너지 프로슈머이다. 에너지 프로슈머는 에너지의 생산자와 소비자가 결합된 개념이고, 개인이 생산한 소규모 전력을 직접 사용하고 남은 잉여전력을 이웃의 다른 소비자에게 판매하고, 구매하는 것을 의미한다8). Lin et al. (2022)9)의 연구에서 에너지 프로슈머는 블록체인 기반 전력거래 플랫폼을 활용하여 스마트 컨트랙트로 전력거래의 입찰, 매칭, 및 전산 등을 수행할 수 있다고 제안하였다. 해외에서는 에너지 프로슈머의 활동을 위한 블록체인 기반 전력거래 플랫폼이 활성화되고, 추가적인 기술들이 개발되고 있다6).
본 연구에서는 에너지 프로슈머를 활성화하기 위한 블록체인 기반 전력거래 플랫폼(BTS)을 개발하였고, 전력구매계약(Power Purchase Agreement, PPA) 즉 에너지 생산자가 직접 소비자와 장, 단기 계약을 통해 전력을 공급하는 방식으로 가격 안정성과 거래 투명성을 제공할 수 있고, 이를 활용한 전력거래는 기술적 혁신의 경제적 혜택을 극대화할 수 있다. 또한 개발된 플랫폼의 신뢰성 및 성능 검증을 하기 위해 시뮬레이션을 시행하였고, 이후 시뮬레이션 데이터를 기반으로 소규모 발전사업자 중 오창과학산업단지를 대상으로 실증을 진행하여 플랫폼을 통해 실제 전력거래를 진행함으로써 성능 검증을 진행하고 한다.
2. 에너지 프로슈머
2.1 에너지 프로슈머 개념과 역할
에너지 프로슈머란 에너지의 생산자(Producer)와 소비자(Consumer)가 결합된 개념을 의미하고, 개인이 생산한 소규모 전력을 소비, 저장하고 남은 잉여전력을 직접 거래를 통해 구매 및 판매할 수 있다. 한마디로 ESS, 태양광 등 다양한 분산 전원을 이용하여 생산된 전력 중 남은 잉여전력을 커뮤니티 안에서 거래하는 것까지 에너지 프로슈머의 범주이다6). 에너지 프로슈머들이 전력시장이나 이웃에게 판매하여 수익을 창출하는 수단은 크게 3가지 방식이 있다. 첫 번째는 프로슈머가 생산한 잉여전력을 전력회사에서 구입하여 전기요금을 절약하는 방식의 상계거래, 두 번째는 소규모 분산자원을 모집하여 중개 시장을 활용한 신재생에너지 공급인증서(Renewable Energy Certificates, REC)를 통해 판매수익을 발생시켜 소비자와 중개자가 공유하는 방식의 도매시장(중개거래) 참여, 마지막으로 프로슈머가 생산한 잉여전력을 이웃의 다른 소비자에게 판매함으로써 전기요금과는 별도로 판매수익을 얻는 방식의 이웃 간 거래(P2P) 등으로 이루어진다8).
본 연구에서는 3가지의 에너지 프로슈머의 전력거래를 도울 수 있는 수단으로 이웃 간 거래(P2P)에 블록체인 기술을 적용한 전력거래 플랫폼을 개발하였다. 에너지 프로슈머들은 블록체인 기반 전력거래 플랫폼을 통해 전력거래를 함으로써 전력시장의 탈중앙화 및 중개자 없이 사용자 간 직접적으로 거래를 하므로 더욱 빠르고 편리한 장점이 있다. 하지만 블록체인 기반 전력거래 플랫폼을 활성화하기 위해서는 에너지 프로슈머의 적극적인 유입이 필요하다. 본 연구에서는 초기 플랫폼 개발단계에서 해외 및 국내의 사례를 통해 에너지 프로슈머들의 유입 및 활성화 방안과 블록체인 기반 전력거래 플랫폼의 설계, 구성 및 이를 이용한 전력거래 진행 방식에 대해 알아보고 블록체인 기반 전력거래 플랫폼에 적용하여 개발하였다.
3. 에너지 프로슈머의 P2P 전력거래 플랫폼 해외 및 국내 사례
3.1 해외 사례 미국
미국의 경우 태양광 발전 설비 비용 하향으로 가정용 태양광 보급이 빠른 속도로 확대되고, 에너지 프로슈머 기반으로 태양광 발전 시스템을 집중적으로 발전시키고 있다. Fig. 1은 Cha의 에너지 프로슈머에서 전기저장장치 시설 구성 및 역할에 관한 연구에서 미국의 P2P 사례로는 2016년 브루클린 지역에서 시범적으로 시행됐던 마이크로 그리드 프로젝트 지역10)을 나타낸 것이다. 브루클린 마이크로그리드 프로젝트는 블록체인을 통해 P2P 에너지 거래를 실제로 적용한 세계최초의 프로젝트이다11). 초기 이 프로젝트의 목표는 브루클린 지역에서 생산한 태양광발전에너지를 전력회사에 의존하지 않고 이웃 간에 거래 시 에너지 블록체인 모델을 구축하여 생산된 전력을 거래하고, 직접 거래 통해 경제성 및 친환경 도시를 만드는 것이다6). 초기에는 5가구의 프로슈머와 5가구의 이웃 주민을 대상으로 진행했으며, 이후 50가구의 브루클린 주민들이 태양광 패널을 설치하고, 잉여전력을 판매하는 시스템을 구축하였고, 잉여 전력량이 측정되면 이는 에너지 토큰으로 전환되어 커뮤니티 내에서 사용할 수 있다12). 스마트미터기를 통해 실시간 전력생산, 거래 데이터가 블록에 저장되고, 스마트 컨트랙트를 통해 자동적으로 이웃 간 전력거래가 진행된다. 브루클린 주민들 즉 프로슈머는 모바일 앱을 통해 지역 에너지 시장에 접속 후 전력공급이 가능한 가구를 실시간으로 찾을 수 있고, 태양광 패널로 생산한 전력을 P2P로 에너지를 거래할 것인지, 온·오프라인 저장장치에 저장할지, 가정 내에 사용할지를 선택할 수 있다. 브루클린 마이크로 그리드 프로젝트를 통해서 블록체인 서비스 회사인 LO3 Energy는 에너지 거래수수료 및 스마트미터기 판매수익을 올릴 수 있고, 전력회사는 지역 에너지 운영수익을 얻을 수 있다13). 더 나아가 전력거래 수익이 지역 사회 내에 머무르기 때문에 지역 경제가 프로젝트로부터 이익을 얻을 수 있다.
3.2 국내 사례
국내 정부 에너지신산업 정책의 일환으로 이웃 간 전력거래 방식을 적극 추진 중이고, 2030년까지 에너지 프로슈머 사업을 전국적으로 확산하겠다는 목표를 설정하였다6). 이에 정부는 에너지 프로슈머 이웃 간 전력거래 실증사업의 일환으로 경기도 수원의 솔대마을, 강원도 홍천의 친환경 에너지 타운을 대상 지역으로 선정하여, 지붕 위 태양광으로 생산한 전기를 이웃에게 판매할 수 있게 하였다. 수원의 솔대마을은 18가구 중 11가구에 태양광 패널을 설치하고, 홍천 친환경 에너지타운의 경우 19가구 중 11가구가 태양광을 보유하여 자가소비 후 남은 전기를 판매하여 수익을 창출하는 방식으로 진행하였다. 프로슈머는 전력을 판매하여 이익을 창출하고, 구매자는 프로슈머로부터 전력을 구매함으로써 누진제에서의 전기요금 부담을 경감 할 수 있었다. 정부는 에너지 프로슈머의 전력거래가 프로슈머와 소비자 모두 이익이 되는 국민참여형 모델이고, 잠재시장규모는 약 1조 5천억 원으로 추정하였다12).
하지만 실증사업에 참여한 가구는 판매자 2가구와 소비자 2가구로 참여 가구 수가 적어 눈에 띄는 성과를 도출하지 못하였다8). 또 다른 사업으로는 2017년 4월부터 12월까지 한국전력공사 전력연구원은 블록체인 기술을 이용하여 전력 분야 융합 서비스 모델을 발굴하기 위해 P2P 전력거래와 전기자동차 전력거래에 블록체인 기술을 활용하는 시범사업을 추진하였고, Fig. 2는 블록체인 기반 전력거래 통합운영시스템으로 한국전력공사의 에너지 블록체인 기술을 활용하는 시범사업의 구성14)을 나타낸 것이다. 국내 정부는 신재생에너지 시장에 따른 사회 및 경제적 효과에 대한 기대가 높아 꾸준히 새로운 사업을 시도하고 있다.
4. 블록체인 기반 전력거래 플랫폼(BTS)
4.1 스마트 컨트랙트 기반 블록체인 전력거래 플랫폼
스마트 컨트랙트는 블록체인 플랫폼에 실현되어 있는 일련의 소프트웨어 코드로서, 특정 조건이 충족되었을 때 중개인 없이 서로 간 해당 계약을 자동으로 이행할 수 있는 것을 의미한다13). 스마트 컨트랙트는 이더리움 네트워크상 자동화된 계약 이행을 가능하게 하며, 스마트 컨트랙트는 입찰 시간, 절차 규정, 매칭 메커니즘 및 결제 방법을 포함하여 전력거래에 관련된 모든 규칙이 포함된다9). Fig. 3은 스마트 컨트랙트의 거래 흐름도를 나타낸 것이다. 거래 요청이 발생하면 스마트 컨트랙트는 어떠한 영향을 받거나 수정되지 않는 탈중앙화 신뢰 시스템을 기반으로 공정하고 공평한 거래를 보장함으로써 계약 집행 비용 및 분쟁 가능성을 줄일 수 있다.
스마트 컨트랙트의 실행비용은 Gas의 개념으로 식(1)을 통해 발생하는 비용을 계산할 수 있다7).
식(1)의 Gas는 총 가스 비용, Ci는 명령 i의 실행비용으로, 기본적으로 고정비용이다. 또한 Wi는 명령 i의 실행 시 메모리 및 저장 공간 사용량으로써 동적 비용을 의미하고, Estorage는 저장 공간 사용에 따른 추가 비용, Eexecution는 명령어 실행에 따른 계산 비용을 의미한다. 본 연구에서는 스마트 컨트랙트 기반으로 신뢰성 있고, 공정한 블록체인 전력거래 플랫폼(BTS)을 개발하였다.
4.2 블록체인 기반 전력거래 플랫폼의 개발 및 구성
이더리움 2.0에 접어들면서 이더리움 기반의 블록체인 플랫폼은 많은 변화가 이루어졌다. 따라서 본 연구에서 개발한 블록체인 기반 전력거래 플랫폼 역시 이더리움을 기반으로 블록체인 전력거래 플랫폼(BTS)을 개발하였다. 본 연구의 플랫폼(BTS)에 관한 시스템 메커니즘은 다음과 같이 구성하였다.
우선 Holesky 기반의 테스트 넷을 구성하여 개발 환경을 조성하였다. 테스트 넷을 사용함으로써 스마트 컨트랙트 및 트랜잭션 처리, 검증 과정 등의 기능을 저비용으로 실험할 수 있으며, 실시간으로 블록 생성 및 동기화 상태를 확인할 수 있다7). 해당 플랫폼에서는 합의 알고리즘(Proof of Stake, PoS)을 적용하였다. PoS 합의 알고리즘은 작업증명 알고리즘(Proof of Work, PoW) 방식보다 에너지 효율성이 높고 블록 생성속도가 빠르고, 거래 검증 과정에서 불필요한 에너지 소비를 감소, 에너지 절약이라는 전력거래와의 연계성, 중앙 집중화된 시스템에서 발생할 수 있는 보안 취약점과 검증속도 문제를 해결하는 데 장점이 있다. PoS 합의 알고리즘은 노드가 네트워크에 기여한 자산의 양에 비례하여 블록을 생성할 확률을 부여받는다. 이러한 확률을 식(2)을 통해 구할 수 있다. 식(2)에서 N은 네트워크에 참여하는 전체 노드의 수를 의미하며, λi는 노드 i의 블록처리 속도를 나타낸다. 이는 네트워크 전체의 효율성을 증가시키는 방향으로 작용한다7). 노드 i의 블록 생성 확률 Pi(t)는 노드가 보유한 스테이킹 자산 Si와 시간이 지남에 따라 변동하는 처리능력 λi에 의존한다.
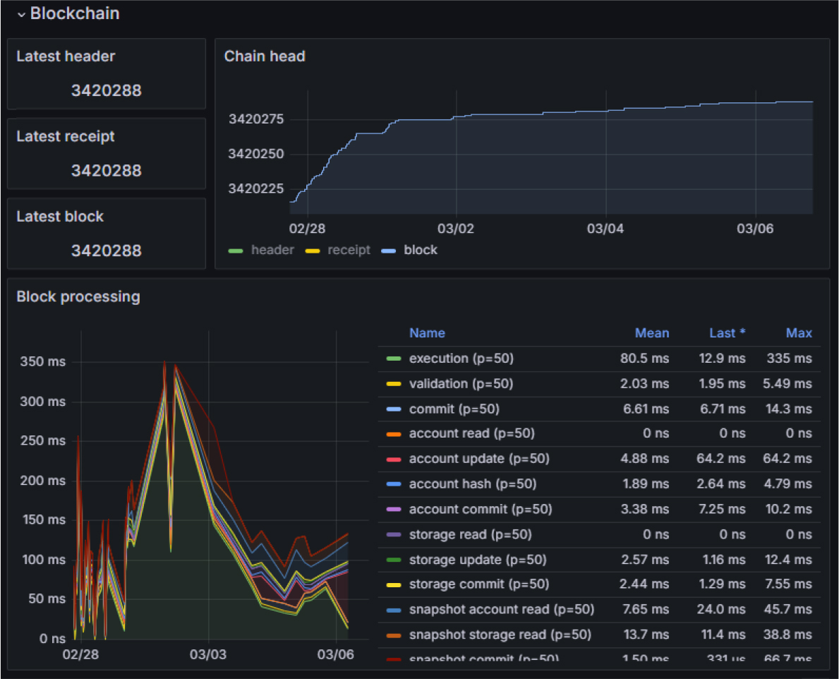
해당 플랫폼의 노드 구성은 Geth 클라이언트 및 Prysm 클라이언트를 이용하여 구성하였다. 블록체인 기반 전력거래 플랫폼의 신뢰성은 노드의 상태에 따라 달라진다. 따라서 네트워크를 안정적으로 운영하기 위해 각 노드의 성능을 지속적으로 관리해야 한다. Fig. 4는 Grafana의 대시보드에서 블록체인 네트워크 상태 즉 노드의 성능, 블록 생성속도, 트랜잭션 수, TPS, 블록 높이 변화, 피어 개수 및 처리 상태 등을 실시간 모니터링을 도시한 것이다. 본 연구에서는 Fig. 4의 Grafana를 활용하여 웹서비스에 있어서 중요한 메트릭들을 수집하는 Prometheus, 그리고 해당 메트릭들을 시각화하여 대시보드를 통해 확인할 수 있는 Grafana를 사용하여 블록체인 네트워크의 여러 지표들을 모니터링할 수 있는 대시보드를 구성하였다. 더 나아가 Fig. 4에서 보이는 것과 같이 실시간으로 노드의 상태를 관리하여 블록체인 기반 전력거래 플랫폼의 오류 발생 시 즉시 대응할 수 있는 틀을 마련하였다.
또한 Ethereum Staking Deposit 및 Metamask를 사용하여 지갑을 연동할 수 있도록 하였다. Ethereum Staking Deposit는 사용자가 자신의 자산을 Staking하고 검증자로 참여할 수 있도록 돕는 도구로서 Ethereum Staking Deposit을 통해 Metamask 계정과 연동함으로써 검증자의 참여를 간소화할 수 있도록 한다. 마지막으로 본 연구의 플랫폼에 블록체인을 연동하기 위해 Web3j 라이브러리를 사용하여 연동하였다. Web3j는 Java 기반의 플랫폼과 이더리움 블록체인을 상호작용할 수 있게 해주는 라이브러리로 트랜잭션 발생 및 코인전송 등의 API를 제공하고 스마트 컨트랙트와 상호작용을 가능하게 함으로써 해당 플랫폼의 시스템 메커니즘을 구성하였다.
다음으로는 에너지 프로슈머를 위해 플랫폼의 발전소 등록, 전력구매, 전력판매 등의 기능을 구현하였다. Fig. 5는 본 연구에서 개발한 플랫폼(BTS)의 초기 화면 구성 및 각 기능을 나타낸 것이다. Fig. 5에 도시한 것과 같이 초기 화면에 구현한 기능은 총 9개의 영역으로 구성되어있고, 각 기능의 특성은 다음과 같다. Fig. 5에서 1번 영역은 강소지역 중 추후 실증지역인 오창과학산업단지 관련 Kakao API를 통해 해당 영역 내 데이터를 표출하는 영역이고, 2번 영역은 전력거래 목적 List-UP을 표출하는 영역으로 거래 일자, 거래자, 거래량을 표출할 수 있고, 별도 필터를 통한 사용자의 원하는 데이터를 추출할 수 있는 기능을 구현하였다. 3번 영역은 RE100 달성현황 및 발전량을 표출하는 영역으로 오창과학산업단지 내 전력 프로슈머의 전력 사용량 및 발전사업자의 태양광 발전량을 1시간 단위로 표출하는 영역이다. 4번 영역은 전력 사용량, 작년 전력 사용량, 평균전력 사용량, 최대 전력 사용량, 최소 전력 사용량을 월별 그래프 형태로 전력의 변화 추이를 표출하는 영역으로 플랫폼을 이용하는 사용자에게 한눈에 알아보기 쉽게 정보를 제공할 수 있다. 5번 영역은 LNB (Local Navigation Bar) 영역으로 해당 영역을 통해 플랫폼에 구현된 시스템 각 메뉴 접근을 가능케 하고, 플랫폼을 이용하는 사용자가 원하는 메뉴 즉 전력거래, 전력판매, 인증서 거래, 모니터링 관리, 분석 및 리포트 등 각종 블록체인 및 전력거래 관련된 기능을 수행할 수 있도록 구축하였다. 6번 영역은 전력거래 가격 변동 추이를 1시간 단위 및 5분 평균가격을 그래프 형태로 플랫폼을 이용하는 고객들에게 표출하는 영역이다. 7번 영역은 현재 거래량을 1시간 동안 이루어지는 거래량과 누적된 거래량 예상거래량을 표출하는 영역이다. 8번 영역은 REC거래 추이를 나타내는 영역으로 소규모 재생에너지 발전사업자들이 월별 재생에너지 공급인증서를 얼마에 거래가 이루어졌는지 알 수 있는 영역이다. 9번 영역은 탄소 배출권 거래현황을 알 수 있는 영역이다. 탄소 배출권 거래는 할당된 배출 허용량을 초과하는 배출량을 갖는 오염원은 추가 배출권을 구매해야 한다. 즉 적은 배출량을 갖는 기관은 타 기관에 탄소 배출권을 판매할 수 있는데, 판매 건수 및 판매 금액을 플랫폼을 이용하는 이용자가 한눈에 쉽게 알 수 있는 영역이다. 플랫폼(BTS)에 구현된 기능을 통해 에너지 프로슈머들의 접근성이 용이하고, 희망하는 정보를 알아보고 이 정보들을 토대로 전력거래를 원만하게 할 수 있는 플랫폼을 개발하였다. 또한 기존에 존재하던 블록체인 기반 전력거래 플랫폼은 데이터 보안, 거래 시스템의 안정성 등의 문제가 있지만 본 연구에서 개발된 블록체인 기반 플랫폼(BTS)는 스마트 컨트랙트를 활용한 전력거래 모델을 구축함으로써 사용자가 탈중앙화된 시스템을 통해 거래하여 개인 정보 및 거래 기록을 투명하게 보관하고 거래를 자동화할 수 있다는 점과 거래 비용을 절감하고 인적 오류를 최소화하여 전반적인 거래 효율성을 향상시킬 수 있는 점이 기존의 전력거래 플랫폼과 다른 플랫폼(BTS)만의 독창성이라고 할 수 있다.
4.3 플랫폼(BTS)의 전력거래 프로세스
본 연구에서 개발한 BTS의 거래 및 판매 프로세스는 크게 7단계의 프로세스로 구성되어있고, Fig. 6은 블록체인 전력거래 수행 흐름도를 나타낸 것이다.
1단계는 매도인/매수인이 전력거래장치(Lora Gateway)를 통해 취득된 전력판매 및 전력구매 요청 데이터를 입력 후 블록체인 전력거래 플랫폼에 전송한다. 2단계는 블록체인의 노드 간 상호검증 단계로 블록이 생성되기 위한 기본적인 조건(플랫폼 이용 조건, 최소 등록 가능 용량, 최소 데이터 송수신율 98%)에 부합되는지를 확인하는 과정이다. 3단계는 2단계의 상호검증 완료 시 블록 생성을 확정하는 단계이다. 4단계는 계약 수행자(매수자 또는 매도자)가 스마트 컨트랙트 계약 조건을 확인하는 단계이다. 5단계는 시간대 및 거래 기반별 전력판매 및 구매 매칭 알고리즘을 작동하는 단계로서 구매자의 최소 구매량, 판매자의 최소 판매량이 충족되면서 거래 기간이 충족되는 경우 자동적으로 계약이 성사되는 것을 의미한다. 이후 합의 알고리즘(PoS) 조건 충족 시(판매/구매하는 전력량, 금액 등) 스마트 컨트랙트가 체결이 된다. 전력량계의 데이터로 얼마나 발전 및 소비했는지를 측정하기 위한 전력량계 데이터 조건 충족을 확인한다. 5단계를 거쳐 6단계에서 스마트 컨트랙트 체결 진행 및 완료된다. 마지막 7단계에서 스마트 컨트랙트를 통해 월별 계량데이터가 충족되었을 시 플랫폼에 정산금에 해당하는 마일리지가 표시되고 정산요청을 누르면 대금이 이체되는 형태로 마무리된다. 위와 같은 블록체인 기반 전력거래 플랫폼의 프로세스를 통해 신뢰성 있고 보다 공정한 전력거래를 통해 에너지 프로슈머들을 활성화하여 새로운 전력시장을 구축하는데 기여할 것으로 전망된다.
5. 결과 및 토의
5.1 블록체인 기반 전력거래 플랫폼의 시뮬레이션 결과 및 기대효과
앞서 언급한 프로세스 절차를 통해 플랫폼(BTS)의 시뮬레이션을 진행하였다. 시뮬레이션 진행은 가상의 환경을 조성하여 진행하였다. Fig. 7은 플랫폼을 통해 발전소를 등록하기 위한 레이어 팝업이다. 우선 가상의 태양광 발전소 A, B, C 구성하여 각 발전소의 전력생산보유량, 최소 거래 가능 용량, 계약금액, 계약 최소기간 등 조건을 임의로 설정하여 Fig. 7 전력판매를 위한 가상의 발전소 A, B, C를 등록하였다. Fig. 7을 통해 등록된 태양광 발전소는 전력구매–거래신청 및 거래 가능 목록 조회를 하게 되면 Table 1과 같이 나타나며, 거래 가능 목록 중 전력 구매자가 희망하는 발전사업자 중 실제 구매하기 진행 및 전력 데이터에 대한 세부정보를 확인할 수 있다. 세부정보를 확인한 전력구매 희망자는 Table 1의 비고 칸의 구매하기 버튼을 눌러 구매를 요청할 수 있고, 전력판매자는 최종 수락을 통해 최종적으로 거래가 성립되고, 블록체인 기반 전력거래 거래 금액은 이더리움을 통해 진행된다. 따라서 전력구매를 희망하는 가상의 에너지 프로슈머를 설정하여 Table 1에 도시한 가상의 발전소 A, B, C의 정보 및 구매하고자 하는 전력량 및 가격을 비교하여 구매를 진행할 수 있다. 본 연구의 가상의 시뮬레이션에서 앞서 언급한 프로세스를 통해 진행하였고, 700 kW의 보유전력량을 지닌 가상의 발전소 B 판매자에게 보유전력량 700 kW 중 최소 거래 가능용량 350 kW의 전력구매를 요청하여 전력거래를 진행하였다. 전력거래 대금은 Web3j 라이브러리를 통해 플랫폼과 블록체인(이더리움)을 상호작용하여 라이브러리로 트랜잭션 발생을 진행하고, 최소 거래 가능 용량 기준으로 판매자가 희망하는 계약금액 즉 350 kW당 5이더리움의 코인전송이 진행되어 전력거래가 마무리되고, 계약 기간은 판매자가 등록한 최소 계약 기간(1년) 동안 유지된다. 플랫폼의 신뢰성 및 성능을 검증하기 위한 시뮬레이션을 진행하였기 때문에 전력판매 가격은 의미로 설정하여 진행하였고, 추후 플랫폼 상용화 시 판매자가 시장 흐름에 맞추어 전력판매 가격을 설정하여 판매를 진행 할 수 있다.
Table 1
Virtual simulation verification of blockchain-based power trading platform (BTS)
최종적으로 판매자 B와 와 구매자(가상의 에너지 프로슈머) 간 거래가 이루어졌고, 각 판매자와 구매자는 구매 및 판매 내역을 조회를 통해 전력거래가 잘 이루어 졌는지 확인하였다. 더 나아가 전력 구매자와 판매자 별 수익 및 지출 리포트를 캘린더 형태로 제공하여 월별 단위 데이터(수익/지출)를 열람 및 CSV 다운로드, Excel 다운로드 등 각 기능을 통해 원하는 데이터를 추출할 수 있다. 앞서 언급한 플랫폼의 7단계의 프로세스 및 플랫폼의 기능을 통해 임의로 설정한 가상 발전소 A, B, C의 전력거래 시뮬레이션을 시행하였고 각 단계별 오류 없이 최종 거래까지 진행하였고 플랫폼의 성능 검증을 완료하였다.
시뮬레이션을 통해 블록체인 기반 전력거래 플랫폼(BTS)의 신뢰성과 성능적인 측면에서 검증이 이루어졌고, 이후 실증 대상지로 선정된 오창과학산업단지에 적용할 예정이다. 그러나 소규모 발전사업자와 관련하여 규제가 걸려있어 실증을 시도하기에 한계가 존재한다. 이와 관련된 규제는 ‘1,000 kW 이하의 발전설비를 갖춘 소규모 발전사업자는 전기판매사업자를 통하지 않으면 거래가 불가하고, 동일인에 대한 복수 전기사업 허가가 금지되어 있어 전기사용자에게 직접 전력거래가 불가’, ‘재생에너지 전기공급사업자의 직접 전력거래 요건(재생에너지 발전의 설비용량 1,000 kW 초과 및 300 kW 이상 전력고객)을 충족하기 어려워 직접 전력거래 불가’의 두 가지가 존재한다15). 현재 앞서 언급한 규제에 관하여 특례를 요청한 상황이고, 특례가 적용되는 대로 본 연구에서 개발한 BTS를 통해 실증을 진행하고자 한다. 실증을 통해 얻어진 데이터를 기반으로 신뢰성을 확보하고 향후 에너지 프로슈머의 활성화에 촉진제로 에너지 전환에 중요한 도구로 자리 잡을 것으로 기대된다. 특히 본 연구에서 개발된 BTS가 소규모 발전사업자들의 참여를 통해 새로운 전력시장 구조를 제시하고, 탄소배출 절감 및 국가 온실가스 감축 목표 달성 및 신재생에너지 관련 지역 커뮤니티 확대와 더불어 재생에너지 생산 동기를 부여할 것을 전망된다.
6. 결 론
에너지 전환에 따라 국내 및 주요국은 재생에너지를 핵심 수단으로 개발하고 있다. 따라서 재생에너지의 관심이 커가면서 전력산업에서 새로운 혁신 기술들이 등장하고 있다. 혁신 기술 가운데 전력시장의 탈중앙화 및 소규모 발전사업자들 즉 에너지 프로슈머들의 활성화를 위한 블록체인 기반 전력거래 플랫폼이 있다. 블록체인 기반 전력거래 플랫폼 기술은 해외에서는 이미 블록체인 기반 전력거래 플랫폼을 적극 운영 중이고 국내 역시 활발히 진행하고 있다.
본 연구에서는 소규모 분산자원의 활성화를 위한 블록체인 기반 전력거래 플랫폼을 개발하였으며, 개발된 플랫폼의 신뢰성 및 성능 검증을 하기 위해 시뮬레이션을 진행하였다. 시뮬레이션은 가상의 환경을 조성하여 플랫폼의 프로세스 절차로 진행하였다. 가상의 소규모 태양광 발전소 A, B, C를 플랫폼에 등록하여 전력 보유량, 최소 거래 가능 용량, 계약금액 등을 설정하였다. 이후 전력 구매자는 각각의 발전소를 비교하여 자신이 희망하는 발전소를 통해 전력구매를 진행하였다. 전력거래가 성립 후 거래 금액은 플랫폼과 연동된 이더리움을 통해 거래가 이루어지는 것을 확인하였고, 최종적으로 시뮬레이션을 통해 블록체인 기반 전력거래 플랫폼의 신뢰성 및 성능 검증을 확인하였다.
추후 시뮬레이션 검증을 통해 얻은 데이터를 기반으로 실증 대상지로 선정된 오창과학산업단지에 적용하여 해당 플랫폼의 실현 가능성을 검증할 예정이다. 본 연구에서 개발한 BTS의 기술 개발을 통해 국내에서 최초로 에너지 프로슈머 즉 이웃 간에 블록체인을 통해 전력거래가 이루어지는 사례인 측면에서 매우 의미가 있다. 더 나아가 재생에너지 보급에 기여할 수 있을뿐더러 에너지 프로슈머의 활성화 및 시장의 탈중앙화, 효율성 증대 및 탄소 중립의 실현을 이끌어내고, 친환경적인 시민의식의 형성, 신재생에너지 관련 지역 커뮤니티 확대에 중요한 도구로 자리 잡을 것으로 기대된다.









